Capital you invest is at risk. | Capital you invest is at risk.

Close Navigation
Learn more about IBKR accounts

Using Hotkeys

Lesson 8 of 17

Duration 3:33
Level Beginner

Capital you invest is at risk. | Capital you invest is at risk.

To watch this video you must accept functional cookies.

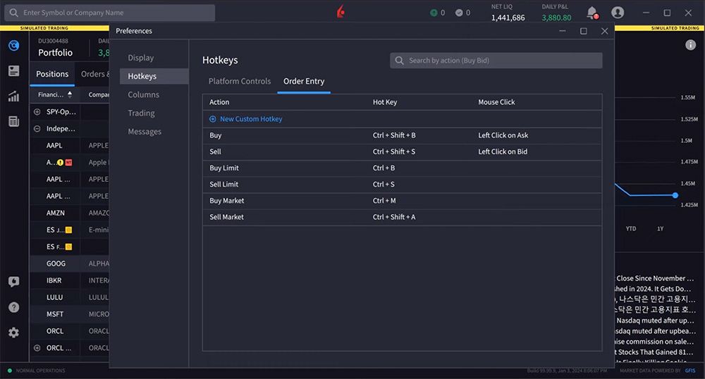
Hotkeys are key stroke or mouse click combinations that can help users simplify common actions in IBKR Desktop, such as creating a buy limit order or deleting a row. Hotkey constructs might look like “control plus B” or “double click” for example.

To see and create hotkeys, open Settings and select Hotkeys. IBKR Desktop provides two categories of Hotkeys: Platform Controls and Order Entry.

Platform Controls provide keyboard shortcuts for actions like copy, paste, delete, add a row above or below, minimize or maximize window and even Show Contract Description.

For example, the user might want to quickly display the Contract Description for a company. Using the keyboard command “Control + D” when clicked on that instrument row, the user generates the Contract Description.

Order Entry shortcuts currently allow users to create buy and sell limit and market orders.

For example, I can use “Control + B” to create a buy limit order. I’ll select an instrument and try this hotkey. Watch the order as it’s created in the right-side price panel. Additionally, users can create custom hotkeys to increase the number of order entry shortcuts.

In this example the user will create a mouse click hotkey to quickly create a Buy Midprice order with a default quantity of 300 shares.

Again, access hotkeys from Settings and select Hotkeys.

The user selects the Order Entry tab and clicks New Custom Hotkey to create this new mouse click hotkey.

The setup requires the user to enter basic information into the following series of fields. The user starts by assigning a unique name to the instruction. Once the hotkey is created, the user will see this name when hovering over the area set for the hotkey.

For the type user selects mouse click and then “double left click.” User sets the location to the ask price.

Leaving the action as buy, user sets the order type to MidPrice and selects the Bid/Ask midpoint as the default price.

Next, the user may define the share quantity and in this case selects 300, and determines the time in force to GTC. The hotkey is saved simply by closing the dialog box.

When the user hovers the mouse over the “ask” price, notice the available hotkey commands. And by double clicking the user creates the order over in the right-side price panel.

Users can always make order modifications should they be required before submitting the order.

Remember, hotkeys are there to make your trading experience faster. We hope you find using and creating hotkeys helpful.

Resources

IBKR Desktop User Guide

Join The Conversation

If you have a general question, it may already be covered in our FAQs page. go to: IBKR Ireland FAQs or IBKR U.K. FAQs. If you have an account-specific question or concern, please reach out to Client Services: IBKR Ireland or IBKR U.K..

Leave a Reply

Disclosure: Interactive Brokers

The analysis in this material is provided for information only and is not and should not be construed as an offer to sell or the solicitation of an offer to buy any security. To the extent that this material discusses general market activity, industry or sector trends or other broad-based economic or political conditions, it should not be construed as research or investment advice. To the extent that it includes references to specific securities, commodities, currencies, or other instruments, those references do not constitute a recommendation by IBKR to buy, sell or hold such investments. This material does not and is not intended to take into account the particular financial conditions, investment objectives or requirements of individual customers. Before acting on this material, you should consider whether it is suitable for your particular circumstances and, as necessary, seek professional advice.

The views and opinions expressed herein are those of the author and do not necessarily reflect the views of Interactive Brokers, its affiliates, or its employees.

This website uses cookies to collect usage information in order to offer a better browsing experience. By browsing this site or by clicking on the "ACCEPT COOKIES" button you accept our Cookie Policy.